Βασιλικό διάταγμα 9/8/55 - Άρθρο 36

Άρθρο 36: Εξώστες άνωθεν κοινόχρηστων χώρων


Συνδεθείτε στην Υπηρεσία Νομοσκόπιο
Είσοδος στην υπηρεσία Νομοσκόπιο.
   
Χρήστης
Κωδικός
  Υπενθύμιση στοιχείων λογαριασμού
   
 
Νέοι χρήστες
Εάν είστε νέος χρήστης, θα πρέπει να δημιουργήσετε ένα ΔΩΡΕΑΝ λογαριασμό προκειμένου να φύγει το παράθυρο αυτό και να αποκτήσετε πλήρη πρόσβαση στην υπηρεσία Νομοσκόπιο.
Δημιουργία νέου λογαριασμού

 

 

1. Επιτρέπεται ή κατασκευή ανοικτών εξωστών άνωθεν κοινοχρήστων χώρων ή υπαρχουσών οδών, υπό τους ακολούθους περιορισμούς: (Σχήμα 82)

 

bd.9.8.55.82

Σχήμα 82: v = ύψος συμπαγούς στηθαίου υπέρ το δάπεδο του εξώστη ≤ 0.30 m

 

α) Η κατωτέρα επιφάνεια οιουδήποτε δομικού ή κοσμητικού στοιχείου των εξωστών άνωθεν κοινοχρήστων χώρων πρέπει να ευρίσκεται εις ύψος από του κάτωθεν αυτού σημείου του πεζοδρομίου τουλάχιστον 3.00 m.

 

β) Οι ανοικτοί εξώστες δεν επιτρέπεται να εξέχουν από της οικοδομικής γραμμής πλέον του ενός δεκάτου (1/10) του πλάτους της οδού κατά την θέσιν της οικοδομής εις ουδεμίαν δε περίπτωσιν πλέον του 1,20 m. Όταν το κατά το προηγούμενον εδάφιον ελάχιστον υπέρ το πεζοδρόμιο ύψος είναι μικρότερο των 4,00 m απαιτείται επί πλέον όπως το εξώτατο άκρον του εξώστη ευρίσκεται κατά 0,50 m τουλάχιστον εσώτερο της παρειάς του κρασπέδου του πεζοδρομίου.

 

γ) Οι ανοικτοί εξώστες πρέπει να αφίστανται τουλάχιστον 1.00 m από των ορίων της γειτονικής Ιδιοκτησίας κατά την πρόσοψη.

 

δ) Οι ανοικτοί εξώστες πρέπει να συντίθενται εξ απλής οριζόντιας πλακοειδούς προεξοχής (μετά ή άνευ φουρουσιών) ως δαπέδου, περιβαλλόμενης δια κιγκλιδώματος ή στηθαίου διάτρητου περιορισμένης μάζας και ελαφρού την εμφάνιση ύψους, ως στο άρθρο 68 παράγραφος 6. Μέχρις ύψους από του δαπέδου του εξώστη 0,30 δύναται να κατασκευασθεί συμπαγές στηθαίον. Απαγορεύονται οιαδήποτε μόνιμα επιστεγάσματα υπέρ τους εξώστες τούτους, ή κατακόρυφα προφυλακτήρια ή άλλου σκοπού τοιχώματα (ως π.χ. τοιχώματα περί το δάπεδον υπερκειμένου εξώστη που προεκτείνονται κάτωθεν του δαπέδου αυτού κ.λ.π.) επιτρεπομένων μόνον κιγκλιδωτών ή γυάλινων ελαφρών εγκαρσίων διαχωρισμάτων.

 

ε) Ο τελευταίος προς τα άνω ανοικτός εξώστης από της οικοδομικής γραμμής του κτιρίου είναι ο κατ' επέκτασιν του δαπέδου της πρώτης εσοχής κατασκευαζόμενος

 

ΣΗΜΕΙΩΣΗ: Η παράγραφος 1 τίθεται όπως τροποποιήθηκε με το άρθρο μόνο του από 19-09-1970 βασιλικού διατάγματος (ΦΕΚ 213/Δ/1970).

 

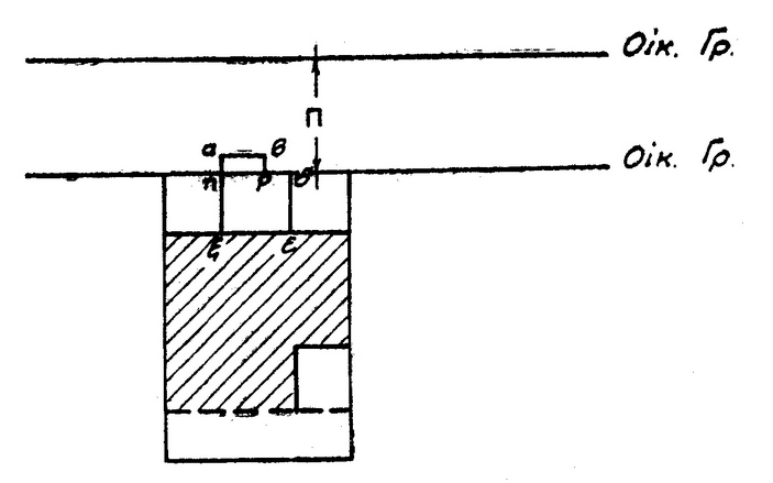
2. Επιτρέπεται ή κατασκευή κλειστών εξωστών άνωθεν κοινοχρήστων χώρων ή υφισταμένων οδών υπό τους ακολούθους περιορισμούς (Σχήμα 83):

 

bd.9.8.55.83

Σχήμα 83: Αν Π = το πλάτος της οδού είναι < 8.00 m απαγορεύεται ο κλειστός εξώστης

Αν Π ≥ 8.00 m, τότε επιτρέπονται οι κλειστοί εξώστες.

Αν (ΑΒΓΔΑ) είναι η συνεχής επιφάνεια της πρόσοψης της οικοδομής και (ΕΖΗΘΕ) το άθροισμα των επιφανειών εν ορθή προβολή των κλειστών εξωστών τότε (ΕΖΗΘΕ)≤1/4(ΑΒΓΔΑ).

 

α) Το ελάχιστον ύψος από του πεζοδρομίου πρέπει να είναι ως ανωτέρω (α) ορίζεται.

 

β) Η μεγίστη προεξοχή κλειστού εξώστη από της οικοδομικής γραμμής δεν πρέπει να υπερβαίνει τα 0,40 m. Όταν το πλάτος της οδού κατά την θέσιν της οικοδομής είναι μικρότερο των 8.00 m απαγορεύεται ή κατασκευή κλειστού εξώστη.

 

γ) Το άθροισμα των επιφανειών των ορθών προβολών των κλειστών εξωστών επί της κυρίας επιφανείας της προσόψεως δεν δύναται να υπερβαίνει το 1/4 αυτής.

 

3. Προς εφαρμογήν των προηγουμένων Παραγράφων 1 και 2 προσμετράται εις τα πλάτος της οδού και το πλάτος των τυχόν υποχρεωτικώς τηρητέων πρασιών προς την μίαν ή και αμφοτέρας τις πλευράς της οδού, καθ' ο μέτρον οι πρασιές αυτές έχουν τηρηθεί. Εφ' όσον ή μία ή και αμφότερες οι πρασιές αυτές δεν έχουν εν όλω ή εν μέρει τηρηθεί, εφαρμόζεται αναλόγως ή ακόλουθος παράγραφος 4.

 

4. α) Εις περίπτωσιν κατασκευής ή ριζικής διαρρυθμίσεως ανοικτού εξώστη επί προσόψεως ρυμοτομούμενης υπό του σχεδίου της πόλεως λαμβάνεται υπ' όψει το πραγματικό υφιστάμενο πλάτος της οδού κατά την θέσιν της οικοδομής, εφ' όσον τούτο δεν είναι μεγαλύτερο της αποστάσεως μεταξύ της κυρίας επιφανείας της προσόψεως ταύτης και της έναντι εγκεκριμένης ρυμοτομικής γραμμής άλλως λαμβάνεται υπ' όψιν ως πλάτος ή τελευταία αυτή απόστασις.

 

β) Εάν ή οδός διαπλατύνεται προς την ετέρα πλευρά ή δε πρόσοψις της θεωρούμενης οικοδομής δεν ρυμοτομείται προς καθορισμό της προεξοχής του ανοικτού εξώστη λαμβάνεται υπ' όψει το υπό του σχεδίου του οικισμού προβλεπόμενο πλάτος.

 

Αντιθέτως, προκειμένης της κατασκευής κλειστού εξώστη υπό τις ως άνω συνθήκες, λαμβάνεται υπ' όψιν το πραγματικώς υπάρχον πλάτος της οδού και ύψος το υπό του σχεδίου προβλεπόμενο μεγαλύτερο τοιούτον. (Σχήμα 84)

 

bd.9.8.55.84

Σχήμα 84: Το ποσόν της εξοχής ε1 του εξώστη Ε1 ορίζεται αναλόγως του πραγματικού πλάτους Π1 της οδού.

Το ποσόν της εξοχής ε2 του εξώστη Ε2 ορίζεται αναλόγως του εγκεκριμένου πλάτους Π2 της οδού.

 

γ) Εις περίπτωσιν προαιρετικής τοποθετήσεως της οικοδομής εσώτερο της οικοδομικής γραμμής δύναται να επιτραπεί δια τε ανοικτούς και κλειστούς εξώστες της οικοδομής ταύτης και μόνης μεγαλύτερα της κατά τις παραγράφους 1 και 2 προεξοχή και χωρίς πάντως οι εξώστες να εξέχουν υπέρ τον κοινόχρηστο χώρο πλέον ή αν ή πρόσοψις τοποθετούταν επί της οικοδομικής γραμμής. (Σχήμα 85)

 

bd.9.8.55.85

Σχήμα 85: Αν α-β-γ-δ-ε-ζ-η-α = ανοικτός ή κλειστός εξώστης, τότε το ποσό της εξοχής αυτού α-η=β-γ έξω της οικοδομικής γραμμής δεν δύναται να υπερβεί το αναλόγως του πλάτους Π της οδού επιτρεπόμενο.

 

ΣΗΜΕΙΩΣΗ: Το παρόν άρθρο καταργήθηκε με το άρθρο 127 του 8/1973 νομοθετικού διατάγματος (ΦΕΚ 124/Α/1973).

 



Copyright © 2017 TechnoLogismiki. Με την επιφύλαξη παντός δικαιώματος.